系统概述
空调暖通自动化控制系统在商业、住宅、工业等领域有着广泛的应用。
在商业领域,如办公楼、酒店、商场等场所,自动化系统能够提高工作环境的舒适度并降低能源的损耗。
在住宅领域,如豪华公寓、别墅等高端住宅系统能够提供更加细化的温度、湿度及空气质量控制。
在工业领域,如工业厂房、洁净化车间、大型锅炉等场所,系统能够维护生产设备的正常运行并提高生产效率和生产品质

手机APP监控

控制中心监控

PLC柜

低压配电柜

水泵变频柜

控制的设备

水泵

热泵机组

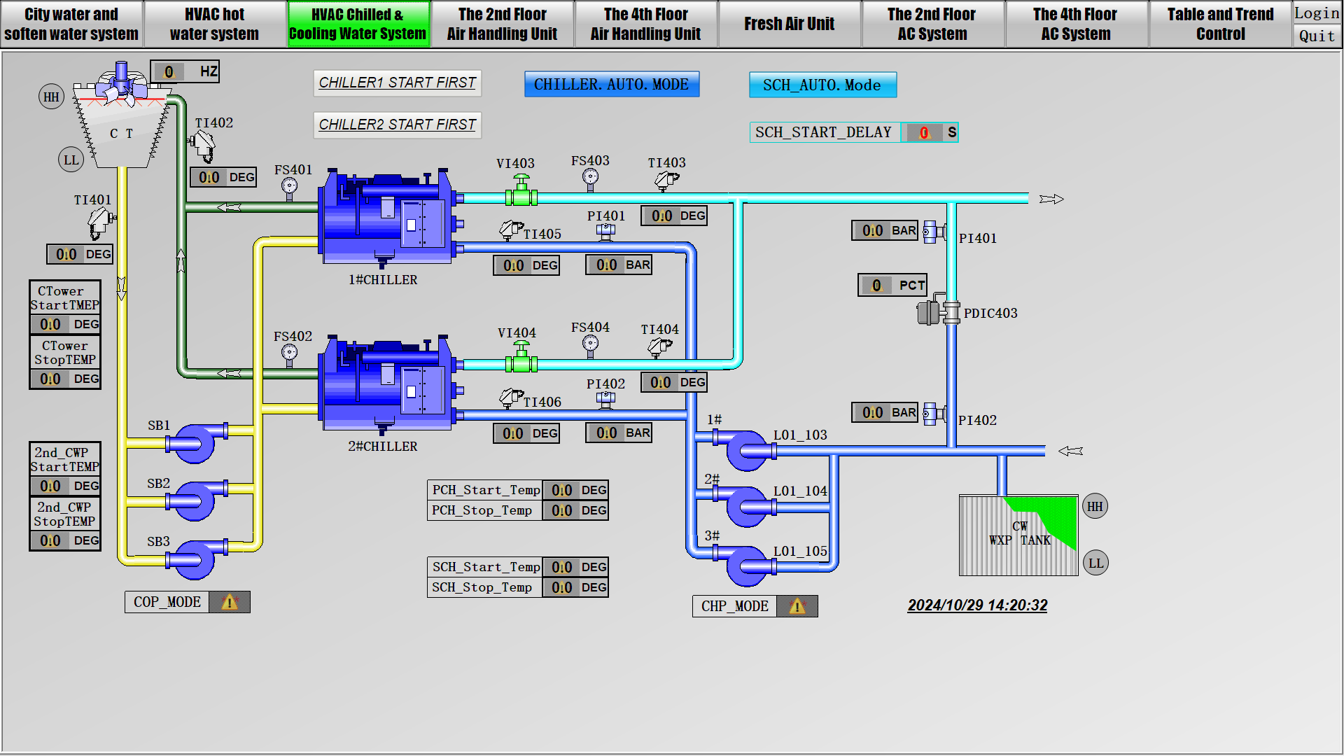
冷水机组

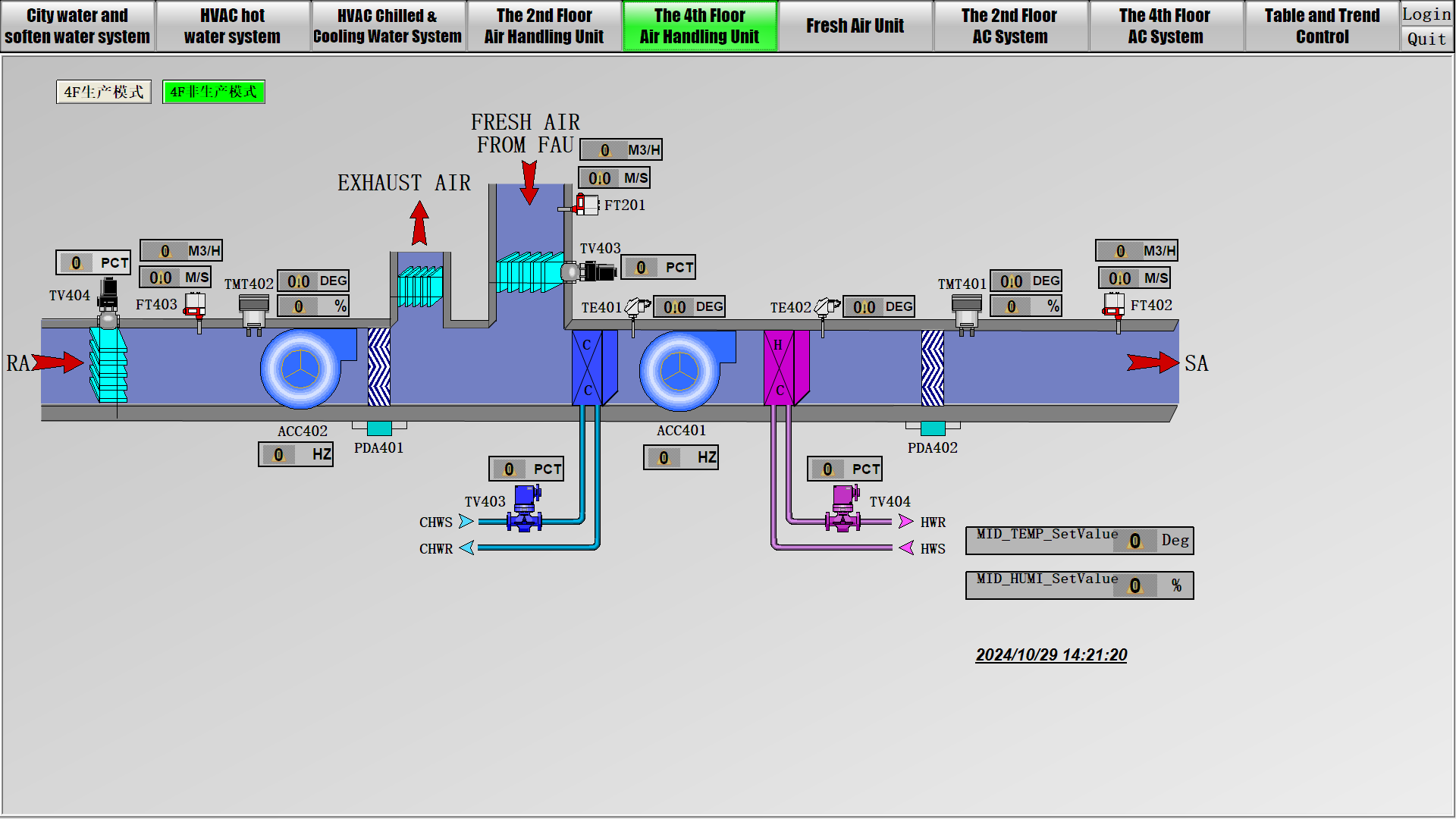
空气处理机组

多联机组

调节阀

冷却塔

风机盘管
仪器仪表
包括流量计、压力传感器、液位计、压差计、温湿度变送器、风速计等

压力变送器

电磁流量计

液位计

温湿度变送器






城市上水和软水系统

热水系统

冷水系统

2楼空调系统

4楼空调系统

厂房新风系统

楼层传感器监控系统

传感器趋势曲线






硬件配置
- 水泵设备:包含冷却泵、冷冻泵、循环泵、取水泵、送水泵、加压泵、冲洗泵
- 制冷设备:包括热泵机组、冷水机组、空气调节机组、冷却塔、新风机组等
- 电气设备:包括变配电设备、水泵控制柜、水泵变频控制柜、专用设备控制柜、PLC控制柜
- 仪器仪表:包括水位、压力、电力参数、温湿度、流量计、压差、风速、调节阀门等
- 中控设备:工控机、UPS、交换机、光纤、网线、显示屏等


主要功能
- 监测内容:监测送风温/湿度,风速,压差,风机转速调节;风机手/自动转换状态,可控制风机的启停;从压差监控状态反映过滤器堵塞状态,提醒运行操作人员及时清洗或更换。
- 控制内容:风机运行状态及故障报警;根据送风温度控制表冷器电动调节阀开度;新风阀与风机连锁,风机停止时自动关闭新风阀;与消防系统连锁,发生火警时,风机自动停机并关闭新风阀;防冻报警及连锁,表冷器温度过低报警并有一系列的防冻保护动作